M83446/04
|
A
|
B
|
C
|
D
|
E
|
F
|
|
0.100±0.010
|
0.100±0.010
|
0.085 max.
|
0.030 min.
|
0.015 min.
|
0.020 max.
|
M83446/05
|
A
|
B
|
C
|
D
|
E
|
F
|
G
|
H
|
|
0.110 max.
|
0.105 max.
|
0.085 max.
|
0.030±0.005
|
0.040±0.010
|
0.018±0.005
|
0.038±0.010
|
0.005±0.002
|
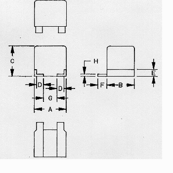
M83446/07
|
A
|
B
|
C
|
D
|
E
|
F
|
G
|
H
|
|
0.115 max.
|
0.170 max.
|
0.115 max.
|
0.030±0.005
|
0.040
+0.015,
-0.010
|
0.007±0.003
|
0.038±0.010
|
0.005±0.002
|
M83446/09
|
A
|
B
|
C
|
D
|
E
|
F
|
G
|
H
|
I
|
|
0.165 max.
|
0.130 max.
|
0.225 max.
|
0.030±0.010
|
0.040
+0.015,
-0.010
|
0.020±0.005
|
0.073 min.
|
0.005±0.002
|
0.250 max.
|
M83446/10
|
A
|
B
|
C
|
D
|
E
|
F
|
G
|
H
|
|
0.155±0.008
|
0.125±0.008
|
0.130 max.
|
0.037±0.003
|
0.020±0.005
|
0.040
+0.015,
-0.010
|
0.073 min.
|
0.005±0.002
|